Contents
This year has not been kind to brokers. Between volatile markets, increasingly sophisticated traders, and regulatory pressure, liquidity providers (LPs) have had to juggle client satisfaction, risk control, and competitive pricing all at once. Toxic trading flows—especially latency arbitrage and manipulation of the gold market—have only made that job harder. To counter this, Match-Prime has launched its own in-house solution: HawkEye RMS, a system designed to catch harmful behavior in real time and shield brokers from losses without cutting off legitimate flow.
Why Are Brokers Still Struggling With Toxic Flow?
For years, brokers have whispered about latency arbitrage, fast-arbing bots, and unusual gold-market behavior. These aren’t isolated incidents—they’ve grown more common as traders gain access to advanced tools once reserved for institutions. Many of the problems are concentrated in Asian markets, but no region is entirely immune.
Despite being widely recognized, toxic flows are notoriously difficult to manage. Most mid-sized brokers lack the analytics to spot them early, while some larger LPs resort to blunt measures: blanket account bans or degradation of trading conditions. Such steps may plug the hole but often alienate valuable clients. What has been missing is a way to surgically separate the bad from the good without damaging relationships.
Bottom line
Brokers know toxic flows exist but often lack the tools to detect or contain them precisely. Overly broad interventions risk doing more harm than good.
HawkEye RMS: Match-Prime’s Answer
Enter HawkEye RMS, an internally developed risk management system that can spot and reroute toxic strategies—such as latency arbitrage and gold-market manipulation—in real time. Unlike outsourced risk modules or generic compliance tools, HawkEye has been designed around the specific challenges brokers face every day. It doesn’t block accounts outright; instead, it channels suspicious activity into dedicated liquidity pools, leaving the rest of the order book unaffected.

HawkEye RMS integrates visualization dashboards to track and classify trading flows
This approach reflects a broader industry trend: risk management is no longer an optional add-on but a competitive differentiator. LPs that can offer strong defenses against flow abuse are in a stronger position to win—and keep—broker clients.
How the System Targets Specific Abuses
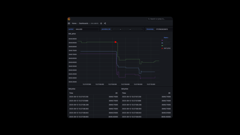
Gold (XAUUSD) Manipulation
Gold is one of the most heavily traded CFD products and one of the most abused. HawkEye flags behavior that matches known manipulation patterns, then routes those trades to a dedicated XAUUSD pool designed to absorb abnormal flows under competitive terms. This protects broker margins while keeping client spreads tight—something blanket restrictions can’t achieve.
Latency Arbitrage

markout chart example measuring post-trade performance
Latency arbitrage—where traders exploit slight delays between feeds—remains a nightmare for risk managers. HawkEye combats it with continuous markout calculations and spread coverage checks. Once suspicious patterns are confirmed, the system automatically diverts those trades into pools that can handle them, insulating regular clients from slippage and spread widening.
For brokers
Instead of blocking accounts, HawkEye channels toxic trades into specialized pools, preserving execution quality for legitimate clients.
Why This Matters for Broker Profitability
HawkEye’s selling point is speed. Many brokers, particularly startups and mid-tier firms, simply don’t detect abusive flows until the damage is already done. Losses pile up quietly, eroding profitability. With HawkEye, Match-Prime is positioning itself as a partner that can intervene early, protecting both the broker’s bottom line and its reputation with clients.
The reaction mechanism is equally important. Instead of degrading execution across the board, HawkEye uses FIX tags to classify trades and act on them instantly. The result is uninterrupted service for most clients and a safer environment for brokers.
Practical takeaway
Fast detection and targeted reaction mean brokers can protect margins without punishing every trader on their books.
A Different Approach From Competitors
Other liquidity providers have tried to address toxic flows, but many rely on heavy-handed tactics: higher spreads, account suspensions, or reduced leverage. These moves may stop abuse in the short term but can drive away clients in the long run. Match-Prime’s alternative—tailored liquidity pools—offers a more nuanced solution. Rather than turning away “problematic” clients, brokers can keep them while isolating their impact.
This approach could resonate with firms under pressure to grow volumes in competitive markets. Losing clients is expensive; reshaping how their orders are handled is far more sustainable.
Key risk
The system’s effectiveness depends on execution. If rerouted flows aren’t absorbed smoothly, spreads and client trust could still be at risk.
Match-Prime: Tech-Driven Liquidity
HawkEye is more than a stand-alone tool; it’s part of Match-Prime’s pitch as a technology-first liquidity provider. Backed by Match-Trade Technologies, a firm with over 120 developers, Match-Prime runs its infrastructure in-house rather than relying on third-party platforms. That independence enables them to deliver liquidity aggregation, FIX connectivity, and the proprietary Match-Trader platform under one roof.
This kind of vertical integration is rare in the industry. For brokers, it means fewer outside dependencies and quicker updates. For Match-Prime, it means they can innovate without waiting for external vendors to adapt.
For industry observers
Match-Prime’s tech-heavy model reflects a shift in liquidity provision: execution quality alone isn’t enough—technology and protection now define competitiveness.
Conclusion: More Than Just Spreads
Brokers face enough challenges without having to absorb the cost of abusive flows. The launch of HawkEye RMS is Match-Prime’s bid to solve one of the industry’s most persistent problems. Whether it becomes an industry standard remains to be seen, but the principle is clear: LPs that offer both liquidity and protection are better placed to survive in an unforgiving market.
Match-Prime will present HawkEye RMS at the Dubai Expo. Brokers and industry participants can meet the team in person to see how the system works in practice.
Previous articleKuCoin Achieves ISO 27701 Certification

